咨询热线

13912792613

当前位置:首页  >  技术文章  >  变压吸附式制氮机原理、应用与优势解析

变压吸附式制氮机原理、应用与优势解析

更新时间:2024-06-17      点击次数:1593
  变压吸附式制氮机作为一种高效的气体分离设备,已经在多个领域得到了广泛的应用。本文将对原理、应用以及优势进行详细的解析,以便读者更好地了解和使用这一设备。
 
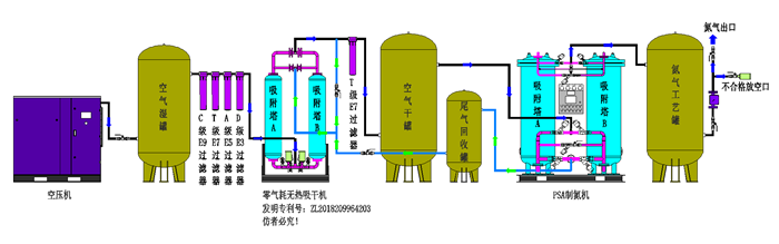
  首先,我们来了解一下变压吸附式制氮机的工作原理。采用高品质的碳分子筛作为吸附剂,利用分子筛对不同气体分子“吸附”性能的差异进行气体分离。在一定的力学效应下,氧在碳分子筛微孔中的扩散速率远大于氮,因此在吸附未达到平衡时,氮在气相中被富集起来,形成成品氮气。然后,通过减压至常压,使吸附剂脱附所吸附的氧气等其它杂质,实现再生。这一过程中,通常设置两个吸附塔,通过PLC程序自动控制,使两塔交替循环工作,从而实现连续生产高品质氮气的目的。
 
  变压吸附式制氮机的应用领域非常广泛。在化工生产中,氮气作为一种重要的保护气体和反应气体,广泛应用于化工反应的惰性保护、化学合成和气体输送等场景。在食品加工领域,氮气则被广泛应用于食品包装、冷藏和加工过程中,以延长食品的保鲜期和提高品质。此外,在医药行业和电子行业,同样发挥着不可替代的作用。例如,医药行业可以利用制氮机提供高纯度的氮气,保证药品的质量和安全性;而电子行业则可以利用制氮机提供高纯度和高流量的氮气,满足电子行业对气体供应的特殊要求。
 
  除了广泛的应用领域,还具有许多优势。首先,该设备产氮气方便快捷。由于其气流分布器设计和高效的碳分子筛利用,可以在较短时间内提供合格的氮气。其次,使用方便,设备结构紧凑、整体撬装,占地小且无需基建投资,只需连接电源即可制取氮气。此外,相较于其他供氮方式,更经济,以空气为原料,能耗仅为空压机所消耗的电能,具有运行成本低、能耗低、效率高等优点。最后,该设备采用机电一体化设计,实现自动化运行,进口PLC控制全自动运行,氮气流量、压力、纯度可调并连续显示,可实现无人值守。
 
  然而,尽管该设备具有诸多优点,但在使用过程中仍需注意一些问题。例如,需定期对设备进行检查和维护,以确保其正常运行和延长使用寿命。同时,在使用过程中,还需根据实际需求调整氮气流量、压力和纯度等参数,以满足不同领域和场景的需求。
 
  综上所述,变压吸附式制氮机以其高效的气体分离能力、广泛的应用领域以及诸多优势,成为了工业制氮领域的重要设备。随着科技的不断进步和应用领域的不断拓展,相信在未来将会发挥更加重要的作用。
 
 
 
 
 
苏州佳业净化设备有限公司
  • 联系人:眭建芹
  • 地址:苏州市姑苏区虎池路83号联东U谷8幢903
  • 邮箱:846620183@qq.com
  • 传真:86-0512-65860567
关注我们

欢迎您关注我们的微信公众号了解更多信息

扫一扫
关注我们
版权所有©2025苏州佳业净化设备有限公司All Rights Reserved    京ICP证000000号        总流量:171760
管理登陆    技术支持:化工仪器网    

化工仪器网

推荐收藏该企业网站